LFGamer2004 Posted April 18 Posted April 18 (edited) Hello! Me and a friend, were messing with this old game files, but as expected, the files are very hard or impossible to edit "Packfile.dat". BUT, something did hit my attention was, the fact the PS2/Xbox/Wii versions has the 2Player (Split-screen) multiplayer featured, enabled and the PC Port, not. This version I'm using, are the original, with the patch 1.01 installed on. But, I mean the PC version, has a "Hidden" Multiplayer, that could be supposedely, actived... We've also discovered that the game has Debug material/stuff at your code, but for some reason, it cannot be actived, because the suppose references, was cutted from the final version, IG. However, after decompile using the ghidra and try different values with Cheat Engine, was possible we got some very interesting results, as you'll see right now! Check the images! It still doesn't over! We're still trying do reverse engineering from encrypted binary file: "Packfile.dat" which I was able to extract, some textures, using a not very, known tool: "Multi-Extractor 3.3.0" the remaing of the files are ".hnk" and ".dds" but they're technically encrypted as well. Being impossible extract or view them in any other tool! Someone do are able to develop a quickbms plugin for files of this game? if yes, let me know! I'll be glad in mod this game! :) Edited April 29 by LFGamer2004 Explainations
murasakiPinku Posted April 26 Posted April 26 This is sick, I'd love to see mods for this game. Want to edit textures, models, music, etc. Looking forward to it!. 1
Members zbirow Posted June 28 Members Posted June 28 hello, I did the analysis and noticed that the data is separated by !CMP . after it you have 4 bytes of some kind and the rest is data. all start with 78 9C which is the zlib header. which means that the files are compressed. I wrote a code that unpacks all the data to .dat files, after digesting one of the files in hex, I saw the DDS file header. I changed .dat to .dds and the file works. you can see the texture. Currently, that's all I managed to do, I will investigate further to preserve the names and extensions of the files. Link to my github repo with the code to unpack the files. (python) https://github.com/zbirow/Monster-Jam-Unpack 1
LFGamer2004 Posted July 2 Author Posted July 2 Thanks! I hope you be able to extract the 3D models & some parameter files, as: "MaterialAttributes.txt" etc... would be interessing modify these too!
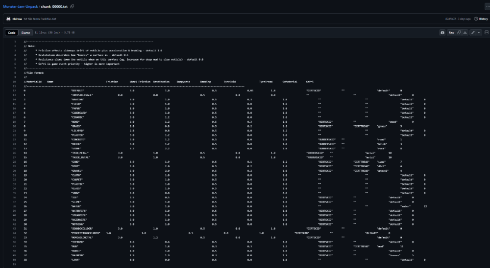
Members zbirow Posted July 2 Members Posted July 2 (edited) 11 hours ago, LFGamer2004 said: Dzięki! Mam nadzieję, że będziesz w stanie wyodrębnić modele 3D i niektóre pliki parametrów, takie jak: „MaterialAttributes.txt” itd... byłoby interesujące zmodyfikować je również! you mean this txt? https://github.com/zbirow/Monster-Jam-Unpack/blob/main/chunk_00000.txt Edited July 2 by zbirow 1
LFGamer2004 Posted July 2 Author Posted July 2 (edited) 2 hours ago, zbirow said: you mean this txt? https://github.com/zbirow/Monster-Jam-Unpack/blob/main/chunk_00000.txt Yes! :O Edited July 2 by LFGamer2004
LFGamer2004 Posted July 2 Author Posted July 2 There a way to, pack the edited files, them into the "Packfile.dat" again? or would be necessary, a creation of a proper tool, to this kinda of modification?
Members zbirow Posted July 2 Members Posted July 2 1 hour ago, LFGamer2004 said: Czy istnieje sposób na ponowne spakowanie edytowanych plików do „Packfile.dat”? Czy też konieczne byłoby stworzenie odpowiedniego narzędzia do tego rodzaju modyfikacji? currently, you still need to examine the Index (see my ReadMe documentation). Index contains references to addresses where files are, if you give a file of the same size, and there is no shift, then there is no problem, if there is, then you need to fix the Index. If you want to change the parameters in the txt file (which will not significantly affect the file size), you can use my code for packing packer.py. In the directory where you have Packfile.dat and Packer.py create a folder "pack", place the modified files there. (the names must match those from the extractor (unpack.py). you run packer.py, it takes files from the "pack" directory and creates a modified copy of Packfile.dat and as for the second txt file, it is also from the game data (I used different output names, that's why it's files , not chunk. fmod - it's a DLL library. It's in the main game directory, where the exe file is
Members zbirow Posted July 2 Members Posted July 2 5 hours ago, LFGamer2004 said: There a way to, pack the edited files, them into the "Packfile.dat" again? or would be necessary, a creation of a proper tool, to this kinda of modification? Analyzing data today, I learned how it works specifically. I will be writing new tools. The documentation on github has been updated. When everything is ready, I will post here.
LFGamer2004 Posted July 2 Author Posted July 2 2 hours ago, zbirow said: Analyzing data today, I learned how it works specifically. I will be writing new tools. The documentation on github has been updated. When everything is ready, I will post here. Hmm... Question, do this "plugins" would able to open, the one from Console version (PS2 to be more specific), or even Urban Assault ? These games, uses the same file extension (.Dat). but I think that wouldn't be totally possible, due the file complexity. But I'll try it later. Thank you for the info!
BuilderDemo7 Posted July 3 Posted July 3 On 6/28/2025 at 5:52 PM, zbirow said: hello, I did the analysis and noticed that the data is separated by !CMP . after it you have 4 bytes of some kind and the rest is data. all start with 78 9C which is the zlib header. which means that the files are compressed. I wrote a code that unpacks all the data to .dat files, after digesting one of the files in hex, I saw the DDS file header. I changed .dat to .dds and the file works. you can see the texture. Currently, that's all I managed to do, I will investigate further to preserve the names and extensions of the files. Link to my github repo with the code to unpack the files. (python) https://github.com/zbirow/Monster-Jam-Unpack Hello, nice work! By the way thanks to your information about the PAK files I was able to deduce some more stuff based on your information : # Documentation for Monster Jam .dat archive files (PAK) # Format: {Offset relative to structure}:{Size} - {Name} # Secondary Format: {C data type} {Offset relative to structure}:{Size} - {Name} -> {Constant value} # NOTE: The 'h' after the number means the number is hexadecial. # HEADER int 0h:4 - Unique Identifier -> 4B4150h unsigned int 4h:4 - Whole header length unsigned int 8h:4 - Number of folders in the whole .pak file # FOLDER int 0h:4 - ID unsigned int 4h:4 - Start address (relative to the start of the file) char* 8h:? - Zero-terminated string aligned by 4 bytes in the buffer # FILE unsigned int 0h:4 - Next folder's file address (if 0 then it's the end of the folder files, relative to the start of the file) unsigned int 4h:4 - File length unsigned int 8h:4 - Unknown unsigned int* Ch:4 - File offset pointer char* 8h:? - Zero-terminated string aligned by 4 bytes in the buffer # COMPRESSED FILES DATA # NOTE: Files datas are aligned by 16 bytes (padding) char[4] 0h:4 - File compression method identifier unsigned int 4h:4 - Uncompressed file size? short 8h:4 - zlib header -> 9C78h The game kinda lacks the data of number of files in a folder so they just improvised it by putting the next folder's file address in a file data. Also the folders and files structures length are dynamic due to the zero-terminated strings which are aligned by 4 bytes in the buffer, when I mean aligned in the buffer, I mean that there will be some extra files to fill the zero-terminated string's space and the length should be always terminated in a number like 4, 8, 12, 16, etc.
Members zbirow Posted July 3 Members Posted July 3 (edited) 51 minutes ago, BuilderDemo7 said: Cześć, dobra robota! A tak przy okazji, dzięki twoim informacjom o plikach PAK, byłem w stanie wywnioskować trochę więcej rzeczy na podstawie twoich informacji: W grze brakuje danych o liczbie plików w folderze, więc twórcy po prostu improwizowali, umieszczając adres pliku kolejnego folderu w danych pliku. Ponadto długość struktur folderów i plików jest dynamiczna ze względu na ciągi znaków zakończone zerem, które są wyrównane co 4 bajty w buforze. Kiedy mam na myśli wyrównanie w buforze, mam na myśli, że będą pewne dodatkowe pliki, które wypełnią przestrzeń ciągu znaków zakończonego zerem, a długość powinna być zawsze zakończona liczbą, taką jak 4, 8, 12, 16 itd. Not everything is completely correct, but a lot of things are good. directories have separate starting addresses to know what files belong to it, files have the number of occurrences in the Index, and the address to the point in it. (first file: matattr.txt, 23 occurrences in the index one after another, and the address 014CC0). The index leads to "blocks" where there is data with files (!CMP, PNG). And 4 bytes after !CMP is the compression size Thanks for the information about the header and file, I didn't analyze it at all. I preferred to focus on analyzing the files. The current Documentation is on Github, thanks to your header and file information I will be able to finish it and describe how it works Edited July 3 by zbirow
LFGamer2004 Posted July 3 Author Posted July 3 7 minutes ago, zbirow said: Not everything is completely correct, but a lot of things are good. directories have separate starting addresses to know what files belong to it, files have the number of occurrences in the Index, and the address to the point in it. (first file: matattr.txt, 23 occurrences in the index one after another, and the address 014CC0). The index leads to "blocks" where there is data with files (!CMP, PNG). And 4 bytes after !CMP is the compression size Thanks for the information about the header, I didn't analyze it at all. I preferred to focus on analyzing the files. The current Documentation is on Github, thanks to your header information I will be able to finish it and describe how it works About the .fsb ?
BuilderDemo7 Posted July 4 Posted July 4 8 hours ago, zbirow said: Not everything is completely correct, but a lot of things are good. directories have separate starting addresses to know what files belong to it, files have the number of occurrences in the Index, and the address to the point in it. (first file: matattr.txt, 23 occurrences in the index one after another, and the address 014CC0). The index leads to "blocks" where there is data with files (!CMP, PNG). And 4 bytes after !CMP is the compression size Thanks for the information about the header and file, I didn't analyze it at all. I preferred to focus on analyzing the files. The current Documentation is on Github, thanks to your header and file information I will be able to finish it and describe how it works No problem, also when I wrote this in the documentation: # FILE unsigned int 0h:4 - Next folder's file address (if 0 then it's the end of the folder files, relative to the start of the file) I mean that it's the address to the next file's information data from the current folder not the next folder, I just wasn't clear enough but now you know what exactly I meant with that. 1
Members zbirow Posted July 4 Members Posted July 4 8 hours ago, BuilderDemo7 said: No problem, also when I wrote this in the documentation: # FILE unsigned int 0h:4 - Next folder's file address (if 0 then it's the end of the folder files, relative to the start of the file) I mean that it's the address to the next file's information data from the current folder not the next folder, I just wasn't clear enough but now you know what exactly I meant with that. YES, now I understand. That's what I was missing to read directory and file positions. Thanks a lot for the explanation. Thanks to this, it will be possible to read the entire file, and correctly extract data from it.
BuilderDemo7 Posted July 5 Posted July 5 12 hours ago, zbirow said: YES, now I understand. That's what I was missing to read directory and file positions. Thanks a lot for the explanation. Thanks to this, it will be possible to read the entire file, and correctly extract data from it. Yeah, now I noticed that this next file in the current folder absolute offset is for faster reading for the next file so the game doesn't have to check the size of the file's info structure for skipping to the next file which is brilliant. I also hacked other archive file formats that used similar linked methods for example; a offset for the next file or a ID for the file behind the target file.
Members zbirow Posted July 6 Members Posted July 6 The unpacking script is ready now. As for the packing script, that will be done later. https://github.com/zbirow/Monster-Jam-Unpack
LFGamer2004 Posted July 9 Author Posted July 9 (edited) On 7/6/2025 at 10:07 AM, zbirow said: The unpacking script is ready now. As for the packing script, that will be done later. https://github.com/zbirow/Monster-Jam-Unpack Hey dude, do you would be able to create a "unpacker" for the .FSB files located at "pc/sounds" ?! by I know, in these files, contains stuff related to sounds, such as: engine01.fsb, engine01ai & all.fsb ... I want modify all music also, but all related what I want to edit, are packed in this kinda of file. I also think a 3d tool, for view the .Hnk files would be great! with conversors to .obj to .hnk, this would allow me convert models from other game, as from Monster Trux Extreme & Monster Jam Urban Assault, for this game! but not just that, some tracks I'll try technically port, if possible... I intend to do this when proper tools, be done for this soon! :) Edited July 9 by LFGamer2004
Members zbirow Posted July 12 Members Posted July 12 On 9.07.2025 at 04:31, LFGamer2004 said: Hej kolego, czy mógłbyś stworzyć „rozpakowacz” dla plików .FSB znajdujących się w „pc/sounds”?! Z tego co wiem, w tych plikach znajdują się rzeczy związane z dźwiękami, takie jak: engine01.fsb, engine01ai i all.fsb... Chcę również modyfikować całą muzykę, ale wszystko, co chcę edytować, jest spakowane w tego typu pliku. Myślę też, że narzędzie 3D do przeglądania plików .Hnk byłoby świetne! Dzięki konwerterom .obj na .hnk mógłbym konwertować modele z innych gier, na przykład z Monster Trux Extreme i Monster Jam Urban Assault, do tej gry! Ale to nie wszystko, niektóre tory spróbuję technicznie przenieść, jeśli to możliwe... Mam zamiar to zrobić, gdy odpowiednie narzędzia będą już gotowe! 🙂 .FSB files are difficult to analyze; it's unclear what's the name and what's metadata. Regarding HNK files, I've been working on a 3D model converter for a while now, but it's quite complicated (especially since I don't know much about models).
Members zbirow Posted July 13 Members Posted July 13 19 hours ago, zbirow said: .FSB files are difficult to analyze; it's unclear what's the name and what's metadata. Regarding HNK files, I've been working on a 3D model converter for a while now, but it's quite complicated (especially since I don't know much about models). These files are encrypted, I have the decryption key, but I still need to figure out the transformation function
LFGamer2004 Posted July 14 Author Posted July 14 23 hours ago, zbirow said: These files are encrypted, I have the decryption key, but I still need to figure out the transformation function Would be necessary, decompile the game itself to find out what exaclty does have it, or even, find a way to run the; Debug Mode? This info can be useful, but not sure if it is valid for what we're trying discover. https://tcrf.net/Monster_Jam:_Urban_Assault_(Nintendo_DS)
Recommended Posts
Create an account or sign in to comment
You need to be a member in order to leave a comment
Create an account
Sign up for a new account in our community. It's easy!
Register a new accountSign in
Already have an account? Sign in here.
Sign In Now